All About Cookies is an independent, advertising-supported website. Some of the offers that appear on this site are from third-party advertisers from which All About Cookies receives compensation. This compensation may impact how and where products appear on this site (including, for example, the order in which they appear).
All About Cookies does not include all financial or credit offers that might be available to consumers nor do we include all companies or all available products. Information is accurate as of the publishing date and has not been provided or endorsed by the advertiser.
The All About Cookies editorial team strives to provide accurate, in-depth information and reviews to help you, our reader, make online privacy decisions with confidence. Here's what you can expect from us:
- All About Cookies makes money when you click the links on our site to some of the products and offers that we mention. These partnerships do not influence our opinions or recommendations. Read more about how we make money.
- Partners are not able to review or request changes to our content except for compliance reasons.
- We aim to make sure everything on our site is up-to-date and accurate as of the publishing date, but we cannot guarantee we haven't missed something. It's your responsibility to double-check all information before making any decision. If you spot something that looks wrong, please let us know.
UltaHost is a great option for small businesses that want an affordable hosting provider with strong security features. You can expect a user-friendly experience, reliable performance, good customer support, and plenty of bells and whistles.
All plans include key security features, such as DDoS protection, malware scanning, and daily backups. And the dashboard is easy for beginners with a cPanel integration that makes site management familiar and straightforward. A transparent pricing structure and 30-day money-back guarantee are available for all new users, but there’s no free trial for the shared hosting plans.
Still, UltaHost has some drawbacks. Monthly visitor limits on shared and WordPress plans can be restrictive as sites grow. We also found some odd technical issues during speed testing from specific locations, but they don’t seem to affect overall performance.
This web host is ideal for small- to medium-sized businesses that need reliable, secure hosting without high costs. Whether you’re launching your first site or switching from another provider, UltaHost is a strong choice. Check out the rest of our UltaHost review to see if it fits your needs.
- Strong security features included
- Affordable, transparent pricing
- Excellent customer support
- Monthly visitor limits
- Limited geographic testing
Our experience
UltaHost prices and plans
UltaHost features
UltaHost performance
UltaHost security features
UltaHost customer support and reputation
Top UltaHost alternatives
Bottom line: Is UltaHost good?
FAQs
UltaHost review at a glance
| Price | $3.50-$29.50/mo | 
| Money-back guarantee | Yes — 30 days | 
| Uptime guarantee | 100% | 
| Monthly visits | ~10,000 - unlimited | 
| Number of websites | 1 - unlimited (depending on plan) | 
| Storage | 30 GB - 2x3.84TB NVMe SSD | 
| Free SSL certificate | On all plans | 
| Free domain for a year | On all plans | 
| Backup frequency | Daily | 
| Migration assistance | On all plans | 
| 24/7 support | On all plans | 
| Learn more | Get UltaHost | 
How we test web hosting services
We use our proprietary grading rubric to evaluate web hosts based on performance, ease of use, features, support, and overall value. Our hands-on approach ensures our ratings reflect how each service actually performs in the real world, so you can choose a host with confidence.
Our process starts with signing up for each service and setting up a real website, just like you would. We run page speed, uptime, and stress tests to measure reliability and performance under load. We also explore the dashboard, test security tools, and contact support to see how responsive and helpful it is.
To learn more about how we test, check out our full testing methodology here.
Score summary
| Decision factor | Weight | UltaHost Verdict | 
| Our experience | 10% | 4/5 | 
| Prices and capacity | 18% | 4.6/5 | 
| Performance | 20% | 5/5 | 
| Features | 25% | 5/5 | 
| Security | 20% | 5/5 | 
| Support and reputation | 7% | 4.6/5 | 
We last tested UltaHost on October 11, 2025.
Our experience
UltaHost performed consistently during our testing, with no downtime or major issues affecting daily website operations.
Setting up a test website was easy through UltaHost's clear dashboard. We navigated the modern interface, which provided a clear view of active services, domains, and billing. The panel on the left helped us access different sections easily. We also liked the Talk to Us button for quick tech support.
Creating our website took just minutes using cPanel with the Softaculous auto-installer. We picked our domain, tweaked some basic WordPress configurations, and clicked to install. The whole process only took a few seconds. UltaHost activated the SSL certificate soon after domain verification, and we received a confirmation email within 15 minutes.
UltaHost offers two primary ways to build a website: its AI website builder or traditional WordPress installation via Softaculous. We tested both and found that WordPress gave more flexibility for advanced users, while the AI builder was easier for CMS beginners. The website migration process was straightforward, with guided steps for moving existing websites.
/images/2025/10/31/ultahost_dashboard.png) 
 
/images/2025/10/31/ultahost_setup-cpanel.png) 
 
/images/2025/10/31/ultahost_test-site.png) 
 
Compared to other web hosting providers, UltaHost strikes a good balance between affordability and features. It might not have the brand recognition of larger names like Bluehost or HostGator, but it offers similar functionality at better prices. The security features stand out, providing enterprise-level protection usually found in pricier plans. We can confidently use UltaHost for our projects, especially with the responsive tech support and reliable performance we experienced during testing.
UltaHost prices and plans
UltaHost's shared hosting plan pricing ranges from $3.50-$29.50/mo for three-year subscriptions. Beyond that, it offers WordPress, VPS, and dedicated server web hosting options to meet various website needs.
The entry-level Ulta WordPress plan starts at $3.50/mo and includes hosting for one website with 30 GB NVMe SSD storage capable of handling approximately 10,000 monthly visits.
The WordPress Starter plan increases capacity to support up to 100 websites with 100 GB storage for around 25,000 monthly visits at $5.50/mo.
The Business WordPress plan also offers 100 websites with 100 GB storage but can accommodate up to 100,000 monthly visits for $7.99/mo.
There's also a VPS plan that supports 300 websites, offers 100 GB of storage, and includes managed WordPress services for $29.50/mo.
| Features | Ulta Wordpress (Monthly) | Wordpress Starter (Monthly) | Business Wordpress (Monthly) | 
| Price | $3.50/mo | $5.50/mo | $7.99/mo | 
| Uptime guarantee | 100% | 100% | 100% | 
| Monthly visits | ~10,000 | ~25,000 | ~100,000 | 
| Number of websites | 1 | 100 | 100 | 
| Storage | 30 GB | 100 GB | 100 GB | 
| Bandwidth | Unlimited | Unlimited | Unlimited | 
| Free domain for a year | On annual plans | On annual plans | On annual plans | 
| Backup frequency | Daily | Daily | Daily | 
| Learn more | View plan | View plan | View plan | 
UltaHost's pricing is very competitive compared to rivals like Bluehost. Bluehost's entry-level WordPress hosting plan starts at $3.99/mo and renews at $9.99/mo. Meanwhile, UltaHost's renewal pricing is just $4.80/mo for the Ulta WordPress plan.
Key differences in UltaHost's plans focus on storage, website limits, and visitor allowances. While it performs really well in the first two areas, it does cap its WordPress plans to no more than 10K-30K monthly visits, depending on the tier. There’s also no free trial available on the shared, managed, or dedicated hosting plan. But there is a free VPS trial.
UltaHost features
UltaHost offers a complete hosting solution that merges key website management tools with strong security and performance features. During testing, we evaluated its various hosting options, AI website-building tools, migration services, WordPress integration, and other features that enhance the hosting experience. Some key highlights include:
- Multipurpose hosting with VPS, VDS, dedicated, and managed WordPress options
- AI website builder and CMS
- Softaculous auto-installer for one-click WordPress setup and integration
- Guided website migration tool
- Cloudflare CDN, cBitNinja malware protection, DDoS protection, web application firewall (WAF), and daily automated backups
/images/2025/10/31/ultahost_features-analytics.png) 
 
/images/2025/10/31/ultahost_features-ssl.png) 
 
/images/2025/10/31/ultahost_features-backup.png) 
 
/images/2025/10/31/ultahost_features-softaculous.png) 
 
Types of web hosting available
UltaHost offers shared, VPS, VDS, and dedicated server hosting, as well as specialized WordPress hosting. This range meets various website needs and user expertise levels. We mainly tested the WordPress hosting service, which is great for small- to medium-sized websites that want reliable performance without managing a custom CMS.
It balances resources and limits well, offering enough storage and bandwidth for most users at a reasonable price. Throughout our testing, the environment remained stable and responsive. We noticed no performance issues or resource limits that impacted our test site’s functionality.
Web building features
UltaHost now offers an AI website builder along with traditional CMS options. This gives you added flexibility in creating and hosting websites. We tested both the AI builder and a manual WordPress installation. Each method suits different user preferences and skill levels.
The AI website builder simplifies website design and includes its own CMS. However, it restricts users to the built-in platform, limiting access to third-party plugins or themes. For those wanting more control, the traditional WordPress installation via Softaculous allows full access to the WordPress ecosystem. This includes plugins, themes, and customization options. We found the editing experience intuitive with both methods, providing all the tools needed for professional-looking designs.
WordPress integration
UltaHost offers instant WordPress hosting integration via Softaculous. This allows for one-click WordPress installation, which we found takes just seconds. The setup required little configuration, asking only for basic site details and admin credentials. It automatically created a complete WordPress environment with no manual steps.
We verified that WordPress sites installed via UltaHost work perfectly. They support automatic updates, plugin installations, and theme management. The cPanel integration enhances the ability to manage databases, files, and code for WordPress users.
Web migration
UltaHost provides unlimited free website migrations managed by its expert team. This service removes the technical hurdles often faced when switching hosting providers. During our tests, we started the migration process. The steps were clear and easy to follow, even for non-technical users.
The service includes everything from backing up existing websites to setting them up on UltaHost's servers. It also ensures minimal downtime during the move. We liked that this service is free with all hosting plans, especially for anyone looking to switch hosts after launch for a preconfigured website.
Bonus features
UltaHost offers more than just standard hosting features. It includes free CloudFlare CDN integration to speed up website loading for visitors everywhere. And their cBitNinja malware protection actively scans for threats.
We also liked the rest of the security suite, which has DDoS protection, a web application firewall (WAF), and daily automated backups. Two-factor authentication in cPanel adds extra account security, which we set up easily with Google Authenticator. There are even uptime monitoring tools and a server status page to keep users informed about the health of their hosting environment.
UltaHost performance
We ran thorough performance tests to assess UltaHost's hosting capabilities. We focused on metrics that most affect the user experience, including speed checks with standard tools, continuous uptime monitoring, and stress tests to gauge server capacity. We also tested from different geographic locations to gauge global accessibility.
Speed test
Website loading speed affects user engagement, search engine rankings, and conversion rates. It’s a key metric for hosting performance. We tested UltaHost's speed using DotCom-Tools from various global locations to see how well it serves users worldwide.
| Product | Performance score | FCP | LCP | 
| UltaHost average | 100 | 0.3 s | 0.3 s | 
Our tests showed great results from Montreal. It achieved a perfect score of 100, with First Contentful Paint (FCP) and Largest Contentful Paint (LCP) times at just 0.3 seconds.
However, we found DNS resolution errors when testing from Dallas and Strasbourg. Still, the site was accessible when we connected to Dallas servers via VPN. During manual browsing, pages loaded quickly and smoothly, with no noticeable delays or performance issues throughout our testing.
/images/2025/10/31/ultahost_speed-test.png) 
 
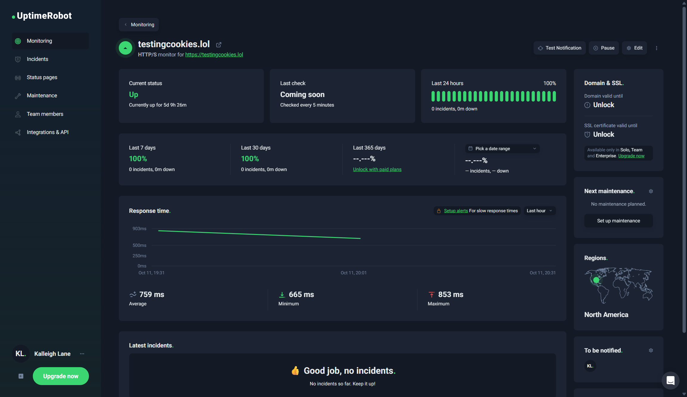
Uptime and response
Reliable uptime keeps your website accessible all day, which boosts revenue and user trust. We monitored UltaHost's uptime with UptimeRobot for a week to get detailed availability data.
| Product | Uptime | Average response time | Minimum response time | Maximum response time | 
| UltaHost average | 100% | 759 ms | 665 ms | 853 ms | 
Our monitoring showed a perfect 100% availability with no service interruptions. The average response time was 759 ms, with a range of 665-853 ms. We also confirmed consistent site access during our manual testing. The website performed steadily, with no downtime or connectivity issues during our evaluation.
/images/2025/10/31/ultahost_uptime.png) 
 
Stress tests
Stress testing shows how well hosting servers handle traffic spikes and large numbers of users simultaneously. This is key to knowing site stability during viral moments or marketing pushes. We used Loader.io to create realistic traffic scenarios and check server response under stress.
Our test sent 250 virtual users to the site in 1 minute. It produced 247 successful responses and 249 redirects, with no HTTP failures. The server managed a peak rate of 8 requests per second and averaged 4 requests per second during the test. This shows that UltaHost's hosting plans can handle moderate traffic increases without losing performance or service.
/images/2025/10/31/ultahost_stress-test.png) 
 
UltaHost security features
Security tools guard against data breaches, malware, and cyberattacks that can harm your online presence. UltaHost shows a strong commitment to security by adding multiple protection layers in all hosting plans. These features often match or outpace those of more costly solutions.
UltaHost's security suite includes:
- DDoS protection: Automatically defends against denial-of-service attacks to keep your site running
- cBitNinja malware protection: Scans for malware in real time and removes it, boasting 98-99% user satisfaction
- Web application firewall (WAF): Filters out harmful requests before they reach your site
- SSL certificates: Free SSL encryption on all plans secures data between users and your site
- Daily automatic backups: Backups are done daily, with simple options for recovery
- Two-factor authentication: Enhances account security through cPanel integration with apps like Google Authenticator
- Server activity monitoring: Monitors server performance and security events in real time
UltaHost customer support and reputation
| Support type | UltaHost support | 
| Email or live chat | Yes — contact@ultahost.com, live chat available | 
| Phone | Yes — +1 302-966-3941, +44 330-818-6390 | 
| Online guides or forums | 
UltaHost offers 24/7 multilingual customer support through live chat, email, and phone. It provides help in over 10 languages. Customers can get immediate assistance via live chat or detailed help through support tickets for complex issues. Its knowledge base has extensive self-service resources, including FAQs, product documentation, and an AI chatbot for common questions.
Customer feedback highlights the support team's quick response and technical skills on various review platforms. Users often praise the fast reply times, with many resolving issues within minutes. Support agents show strong product knowledge and communicate professionally, helping users with both basic and advanced hosting needs.
UltaHost user reviews
Trustpilot rating: 4.2/5 stars
UltaHost has a strong reputation on review sites, with a 4.2-star rating on Trustpilot. It also boasts high scores of 4.9 to 5.0 on G2 and Capterra. Many users often praise its security features, quick customer support, and good value. They also highlight the effectiveness of the technical support team. Recent reviews note fast ticket resolutions and knowledgeable staff who solve issues in minutes.
Reddit discussions about UltaHost reflect positive feelings. Most users appreciate the affordable pricing and solid security features. Some mention occasional performance issues and mixed experiences with support reps, which is common in hosting. Overall, UltaHost is seen as a reliable budget option that offers good value, even if it lacks the brand recognition of bigger competitors.
Top UltaHost alternatives
UltaHost is great for budget-friendly users who prioritize security. However, other well-known competitors may better meet specific needs. Bluehost, Hostinger, and IONOS each offer unique benefits, such as brand recognition, flexible pricing, and advanced features, that might make them better choices for your hosting needs.
Bluehost
Bluehost is a well-known name in web hosting. WordPress officially recommends it and has strong marketing support. It offers strong WordPress integration, managed updates, AI tools for site creation, and solid ecommerce features.
But Bluehost has some performance issues, such as slow load times, even though it offers a 99.9% uptime guarantee. Additionally, the renewal price jumps to $11.99/mo for the basic plan, which can be pricey for the same feature set.
Learn more in our Bluehost review.
Hostinger
Hostinger is known for its low prices and modern hosting setup. It attracts budget-conscious users globally. Its promotional pricing often starts at under $3/mo. Hostinger also offers a custom control panel that many find easier to use than traditional cPanel.
The provider shines in affordability and design, but UltaHost stands out for its better security features and complete backup solutions. Hostinger's customer support is also available 24/7, but reviews of their technical help are mixed compared to UltaHost.
Learn more in our Hostinger review.
IONOS
IONOS, once known as 1&1, offers top-tier hosting solutions. It has a strong presence in Europe and touts features like advanced email hosting and marketing tools. The provider gives scalable options with dedicated resources, even on shared plans. It also provides comprehensive business applications that fit well into existing workflows.
IONOS usually costs more than UltaHost but has fewer security features in similar plans. It's ideal for businesses that value integrated tools over hosting security. IONOS excels in enterprise focus and European compliance. In contrast, UltaHost gives better value for small businesses that prioritize security and performance.
Learn more in our IONOS review.
Bottom line: Is UltaHost good?
Yes, UltaHost is a strong choice for small- to medium-sized businesses needing secure, affordable web hosting.
You get a solid security suite, clear pricing, and responsive customer support. It even includes enterprise-level security features like DDoS protection, malware scanning, and daily backups. It also offers a 100% uptime guarantee and a 30-day money-back option for new users. You get unlimited free migrations if you're switching from another web host.
However, there are some drawbacks. Shared hosting plans have monthly visitor limits, plus we noticed some geographic connectivity issues during testing. Still, these drawbacks are acceptable for its budget-friendly focus. UltaHost is ideal for businesses that value security and cost effectiveness over brand recognition or unlimited traffic.
FAQs
Is UltaHost legit?
Yes, UltaHost is a legitimate hosting company founded in 2018 by Scriptsun, Ltd and incorporated as UltaHost, Inc. USA in 2021. The company operates global offices in Istanbul, Germany, Dubai, UAE, the United Kingdom, and Turkey, with no major security incidents or scandals reported. UltaHost maintains transparency through public monitoring tools and has built a solid reputation across multiple review platforms.
How reliable is UltaHost's hosting?
UltaHost demonstrates strong reliability with a 100% uptime guarantee and perfect availability during our week-long monitoring period. Our testing showed consistent response times averaging 759 ms with no service interruptions or performance issues. The service includes daily backups, proactive monitoring, and redundant infrastructure that support their reliability commitments.
Is UltaHost good for beginners?
UltaHost works excellently for beginners thanks to its intuitive dashboard design, clear navigation, and comprehensive support resources. The service offers one-click WordPress installation via Softaculous, an AI website builder for code-free site creation, and free migration assistance to remove technical barriers. The 24/7 multilingual support team provides patient guidance for new users, while extensive documentation helps beginners learn hosting concepts.
What are the advantages of using UltaHost?
UltaHost's key advantages include comprehensive security features across all plans, competitive pricing with transparent renewal rates, and responsive customer support that consistently receives positive reviews. The service provides excellent value through features like daily backups, free SSL certificates, unlimited migrations, and CloudFlare CDN integration, typically found in more expensive hosting solutions. Additionally, the 30-day money-back guarantee and user-friendly interface make it easy to test the service without commitment.
/images/2024/12/18/best_website_builders.jpg) 
            
                        
                    
                    /images/2025/04/22/canva_website_builder_review.jpg) 
            
                        
                    
                    /images/2025/10/31/ultahost-review.png) 
            
                        
                    
                    /images/2025/10/30/kinsta_priccing_guide_featured_image.png) 
            
                        
                    
                    /images/2025/10/31/cloudways_pricing_guide_featured_image.png) 
            
                        
                    
                    /images/2025/10/30/what_is_a_504_gateway_timeout_error__causes_fixes_and_prevention_featu_WRAn4T3.png) 
            
                        
                    
                    /images/2025/10/30/website_maintenance_cost_guide_featured_image.png) 
            
                        
                    
                    /images/2025/10/30/kinsta_review_featured_image.png) 
            
                        
                    
                    /authors/ritoban-mukherjee-headshot.jpg) 
            
                /authors/jennifer-calonia-headshot.jpg) 
            
                /images/2025/09/24/ultahost_logo.png) 
            
            
         
        /images/2025/09/24/ultahost_logo.png) 
            
               /images/2025/07/20/bluehost_logo.png) 
            
               /images/2024/12/05/hostinger-logo-horizontal.png) 
            
               /images/2025/09/24/logo_ionos_blue_rgb.png) 
            
               /authors/ritoban-mukherjee-headshot.jpg)